赫派100p空壓機余熱回收器
赫派空壓機余熱回收機產品簡要資料:
品牌:赫派
產品型號:赫派HPD-100
回收方式:單油回收
工作方式:節能降耗、0成本回收空壓機工作余熱產熱水
機身材料:采用304不銹鋼
規格:1200X600X1000 (型號、配置不同規格也不一樣)
電源:380V
適配空壓機:100P(75kw)空壓機
隨著空壓機的普遍使用,現在的工廠幾乎都配備有空壓機。我們都知道空壓機工作時會產生廢熱、廢氣,污染了車間和廠區,長期吸入這些氣體,不利于人體的健康。
空壓機熱能回收機則能很好地回收利用這些廢氣、廢熱為己用,變廢為寶加熱水,這些水可以大量作為工業用水和員工洗澡、洗衣服沖涼等用水。能為公司節省大量的電費、雜費等。
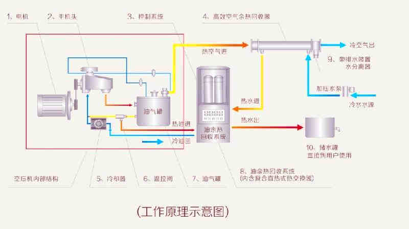
赫派空壓機余熱回收機(享有專利技術)(滑片、渦旋、螺桿式空壓機、發電機組等適用)選用了耐高溫、高熱、高導熱復合新型材料,先進獨特的設計和一流的技術制作,智能化控制是空壓機節能減排的拍檔,填補了當今市場的空白,其工作原理如下:
1. 空壓機在工作時產生大量的余熱,以往都被散熱器和散熱風扇排往空氣中沒有利用此熱能,反而造成運營成本高和環境污染……現空壓機余熱回收機將余熱回收利用于加熱,成為企業:工業用水、恒溫用水、鍋爐預熱水、員工沖涼用水、熱水空調……從而解決了企業為使用熱水的長期經濟負擔。
2.空壓機工作時機油溫度通常在80~100℃之間,余熱回收機充分利用了工作時的余熱,在機油管及油氣分離器出口(未經散熱器之前)接入余熱回收機連接循環保溫水塔進行循環。所需(45~75℃可調)的溫度通過溫控系統、輸送系統輸送到供給水的保溫水塔(1天溫差5℃左右)進行連接使用。
3. 空壓機余熱回收機由于充分利用空壓機工作時的余熱,空壓機風冷部分散熱風機或散熱器(因油溫、氣溫降低在75~85℃合適的條件下)故自動停用,同時可冷卻空壓機產生出來的氣體,減少了干燥機的工作負荷,從而達到空壓機、干燥機省電、節能、環保、減排、降低磨損、延長壽命、安全可靠的目的。
赫派空壓機余熱回收原理:
核心--技術篇
(1)空壓機余熱回收首創直熱式加熱技術,引領空壓機余熱回收節能新鋒。
(2)高效強力的換熱技術,最大限度地回收空壓機的多余熱量。
(3)精細獨特的油控技術,根據空壓機的負荷情況自動精確調節。
(4)安全可靠的監控技術,保障空壓機安全、高效、長期穩定工作。
設計--優勢篇
(1)安全,生產過程中我們始終堅持把“污染風險”可控在“零”。
(2)最小能耗,做為節能產品“0”能耗是我們遵循的核心設計要求。
(3)最高效率,效率第一的設計理念是我們永遠成為行業引領者的保障。
(4)優化產品,余熱回收不再是一個系統工程,我們只是一臺設備。
技術--服務篇
(1)我們擁有充足的人力資源和一支團結、積極、求精、奮進的團隊。
(2)我們不斷地擴充系統多元化的專業工程師,這客戶提供更迅速、更優質、更全面的服務。
(3)我們選擇與最優質的備件供應商合作,永遠超越你的期望。
(4)我們熱衷為每一位用戶提供專的空壓機服務。
機組--數據篇
(1)直熱式原理,熱回收率達99.2%,制熱水量提高41%,出水溫度最高可達90℃。
(2)恒溫空壓機運行溫度在70-90℃之間,100%保障空壓機安全、高效的運行。
(3)有效降低壓縮空氣溫度至常溫,后處理設備效率提高60%。
(4)停止空壓機散熱系統,設備每運行一年為您額外節省電能耗12000kw以上。
(5)自身運行能耗不超過35w/h,轉嫁自來水管網壓力,無泵運行,減少運行成本。

東莞市潤瑞環保節能設備有限公司專注空氣能熱泵熱水工程,為各行業客戶提供專業的熱水工程服務,多家連鎖酒店長期合作商。潤瑞公司擁有專業的給排水、暖通設計工程師,提供免費上門設計熱水省錢方案服務
更多安裝工程案例
空氣能熱泵熱水24小時服務專線電話:13798908836(微信同號)