空壓機余熱回收工程
來源:本站作者:admin時間:2018-12-08
產品詳情
赫派空壓機余熱回收熱水器裝置能將螺桿式空壓機壓縮產生的大部分熱能進行回收利用,轉化為生產和生活所需的熱水。幫助企業節約能源消耗,減少二氧化碳的排放,具有良好的經濟、環境和社會效應
赫派空壓機余熱回收熱水器的優勢:
節約能源,最大可回收90%的能耗;
降低空壓機運行溫度,延長使用壽命;
安裝方便、快捷;
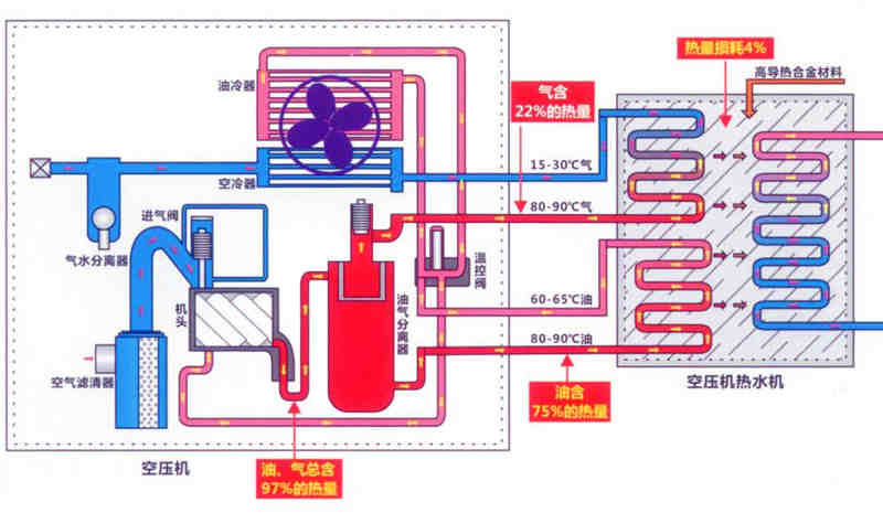
空壓機余熱回收機的工作原理
螺桿式空壓機余熱熱水器集熱效應表
赫派空壓機余熱回收熱水器的應用
生活用水,如洗澡熱水等;
工業介質加熱,清洗和衛生設施清潔;
鍋爐補水預加熱;
中央空調系統提供熱水;
熱水供暖;
